航空发动机被誉为现代工业“皇冠上的明珠”,其性能直接决定了飞行器的能力边界。在追求更高推重比、更低油耗与更长寿命的永恒主题下,发动机热端部件所承受的温度、压力与机械负荷已逼近乃至超越现有材料的物理极限。在此背景下,燃油、润滑与冷却三大辅助系统已从传统的保障单元,演进为决定发动机整体性能与安全的关键使能系统。它们共同构成了在极端环境下守护发动机正常运行的“生命保障系统”:燃油系统是精确的能量输送者,其毫秒级的响应与计量精度是高效燃烧的基础;润滑系统是机械完整性的捍卫者,在高速旋转的金属表面间构筑液态屏障,抵御磨损与过热;冷却系统则是热力学边界的开拓者,通过精妙的热管理,使材料在远超其熔点的燃气环境中稳定工作。
当前,全球航空工业正处于绿色革命与动力多元化的历史交汇点,可持续航空燃料(SAF)、氢能源以及混合电推进等新技术路径,对传统流体系统提出了颠覆性挑战。同时,保障供应链安全与实现技术自主可控已成为国家层面的战略需求。因此,系统性地深入研究这三大系统的核心构造、技术挑战、发展趋势及创新实践,对于推动我国航空发动机技术的跨越式发展具有至关重要的意义。本文旨在通过多维度剖析,梳理技术脉络,展现产学研成果,并展望未来方向。
第一章:航空发动机燃油系统
现代航空发动机燃油系统是一个高度复杂的流体测控网络,其核心使命是在发动机从地面启动到最大状态的全包线范围内,实现燃油的精确加压、计量与雾化,以确保燃烧室在任何工况下都能实现稳定、高效、低污染的燃烧。
1.1 核心构造与技术挑战
系统的核心部件通常包括低压供油泵、高压主燃油泵、燃油计量装置(FMU)、燃油喷嘴以及遍布全系统的过滤与控制阀件。其中,高压主燃油泵(如齿轮泵或柱塞泵)需在超强高压下稳定工作,其容积效率与耐久性是技术关键。燃油计量装置作为系统的“大脑”,早期为纯机械液压式,现已普遍发展为机电一体化(EHA)或全权限数字电子控制(FADEC)下的电液伺服机构,通过接受发动机控制器的指令,以极高的动态精度调节燃油流量。燃油喷嘴则负责最终雾化,其设计直接影响燃烧效率与排放,先进的多级离心雾化或气动雾化喷嘴能显著提升燃油与空气的混合质量。
面临的主要技术挑战集中于四个方面:一是极端工况下的动态计量精度,要求在剧烈的温度、压力变化与振动环境中,流量控制误差长期保持在±1%以内;二是超高压条件下的密封可靠性,涉及动态密封件材料学与摩擦学设计;三是对多组分替代燃料的适应性,SAF、液氢等燃料的物理化学特性(如润滑性、粘度、热值)与传统航空煤油差异显著,需重新评估泵阀的材质相容性与供油逻辑;四是系统健康管理(PHM),需集成多源传感器,实现对燃油滤堵塞、泵性能退化、管路泄漏等故障的早期预测与诊断。

1.2 技术发展与趋势
发展趋势鲜明地指向高压化、电动化与智能化。为适应高总压比发动机的需求,燃油系统工作压力持续提升,这推动了超高压柱塞泵、高强度轻量化流道技术的发展。多电/全电飞机概念促使燃油系统与电力系统深度融合,例如采用电驱燃油泵(E-FPump)替代传统的发动机附件机匣驱动泵,实现功率的独立管理与更高精度的压力/流量闭环控制。智能化则体现在基于模型的智能控制与数字孪生技术的应用。例如,通过构建燃油系统的全工况数字镜像,可以提前预测不同飞行剖面下的燃油热状态,并实施自适应热管理。南京航空航天大学相关团队研究的自适应热管理控制方法,即是通过实时计算发动机耗油与散热需求,动态调节燃油在冷却回路与燃烧回路间的分配比例,在保障滑油冷却器换热效率的同时,最大化利用燃油的冷却能力,实现能量的梯级利用,这对提升长航时飞行器的燃油经济性至关重要。
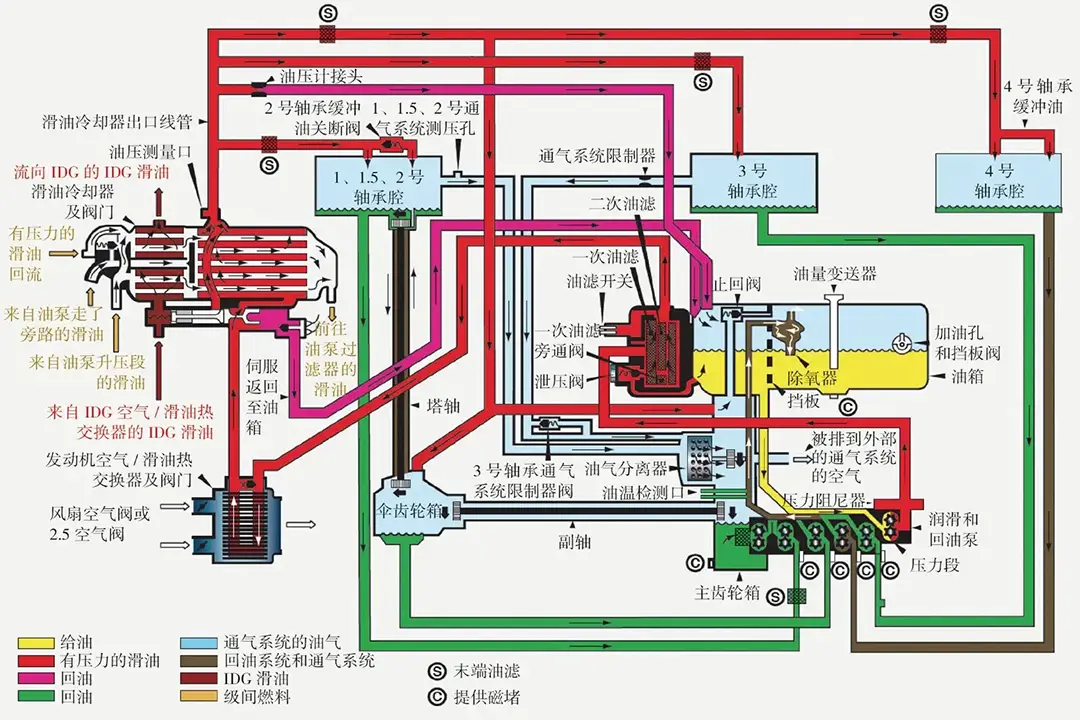
第二章:航空发动机润滑系统
润滑系统是保障发动机主轴、齿轮箱等高速重载摩擦副可靠工作的基石。其核心功能是在极端工况下,将适量的润滑油输送到指定位置,形成足以分离接触表面的流体动压油膜,并带走摩擦热与磨损颗粒。
2.1 核心构造与技术挑战
典型系统由滑油箱、供油泵(主泵与回油泵)、滑油滤、燃油-滑油热交换器(FCOC)、空气-滑油冷却器(ACOC)、油气分离器以及复杂的内部供油管路与喷嘴组成。供油喷嘴的设计尤为关键,尤其是针对主轴承的射流喷嘴,其喷射角度、速度与油滴尺寸需经过精密计算与试验验证,以确保润滑油能穿透高速旋转产生的“气障”,有效进入轴承腔。油气分离技术则关系到滑油消耗量与舱压稳定性,高效的离心式分离器是技术重点。
技术挑战同样严峻:首先是超高速下的油膜保持。随着发动机主轴DN值(轴承内径mm×转速rpm)突破3.0×10^6,轴承腔内的气流速度极高,润滑油难以驻留,极易出现缺油润滑或滑油过度搅动导致温升。其次是宽温域润滑稳定性。润滑油需在低温(-40°C以下)下保持良好的流动性以确保启动,同时在高温(200°C以上)的轴承腔环境中保持足够的粘度和抗氧化能力。再次是系统集成热管理。现代润滑系统不仅是润滑剂输送系统,更成为发动机热管理网络的重要一环,需与燃油冷却系统高效协同。
2.2 技术发展与趋势
技术进步主要体现在高性能滑油研发、高效润滑组件创新和系统集成优化。在滑油方面,第四代/第五代合成酯类基础油与高性能添加剂包的应用,显著提升了油品的高温稳定性与承载能力。广西大学研究的涡轮-火箭-冲压组合循环发动机用复合润滑油,以新型多元醇酯、油溶性聚醚等复配为基础油,展现了在更苛刻热环境下应用的潜力。
在组件层面,弹性流体动压润滑(EHL)设计的精密轴承、低压损高效流道、以及基于压电陶瓷的智能喷雾喷嘴等不断涌现。系统集成优化则是当前主流方向,即将润滑、冷却(轴承与齿轮)功能深度整合,形成集成式滑油与热管理模块。湖南泰德航空技术有限公司在此领域进行了深入实践,其在高速轴承润滑喷射设计与润滑油路优化方面的工作,正是通过精细化流场仿真与试验,降低系统压损,提升关键部位供油效率,从而在保证润滑可靠性的前提下,有可能减少系统所需的滑油循环量,实现减重与效率提升。
第三章:航空发动机冷却系统
冷却系统是直接支撑发动机涡轮前温度(TET)这一核心性能指标提升的关键。通过从压气机引取高压空气,并将其导入涡轮叶片、导向器等热端部件内部复杂的冷却流道,形成隔热气膜或进行对流换热,使金属材料在超过其熔点数百摄氏度的燃气中稳定工作。
3.1 核心构造与技术挑战
系统可分为内部冷却与外部冷却两大部分。内部冷却关注热端部件自身的冷却结构,如涡轮叶片内部的蛇形扰流通道、冲击冷却孔、气膜冷却孔等。外部冷却系统则包括引气管路、预冷器以及相关的控制阀门。其技术核心在于在尽可能少的冷却空气消耗量下,实现最大化的换热效果,因为引气本质上是牺牲了发动机的部分推力。
挑战极为突出:一是冷却效率的极限提升。如何在有限的空气流量和复杂的异形曲面内布置最有效的冷却结构,是永恒的课题。二是温度场均匀性控制。涡轮叶片前缘、尾缘等区域热负荷差异巨大,不均匀冷却会导致巨大的热应力,影响寿命。三是热障涂层(TBC)与冷却的协同。先进的双层/梯度TBC技术能大幅降低基底金属温度,但其与底层冷却气流的匹配设计极为复杂。四是变工况自适应。发动机在不同推力状态下,冷却需求不同,需要智能调节冷却空气流量。
3.2 技术发展与趋势:
冷却技术正朝着精细化、主动化与制造驱动设计的方向发展。精细化体现在对冷却流场的极致优化。大连理工大学“因材施热”团队通过建立高速喷雾射流仿真模型,优化射流参数与布局,实现对特定区域的精准控温,这代表了从粗放式冷却向“按需分配”式冷却的理念转变。
主动冷却技术如发散冷却、微通道冷却等仍在探索中,旨在实现更高的换热系数。而最大的变革驱动力来自于增材制造(3D打印)。传统铸造工艺严重限制了冷却流道的复杂程度。增材制造彻底解放了设计自由度,使得点阵结构、仿生血管式分支通道、内部集成式换热器等以往不可想象的复杂拓扑结构得以实现。这允许设计师将冷却空气更精确地导向最需要散热的区域,实现冷却效果与气动损失的更优平衡。此外,陶瓷基复合材料(CMC) 叶片等耐高温新材料的应用,本身可降低冷却需求,但其与金属基体连接处的冷却设计成为新的研究热点。

第四章:湖南泰德航空自主创新实践
在我国航空发动机自主化征程中,一批像湖南泰德航空技术有限公司这样的高新技术企业,扮演了从技术攻关到工程化应用的“桥梁”角色。该公司自2012年成立以来,持续聚焦航空航天流体控制元件及系统,其发展轨迹与技术创新集中体现了国产配套企业的关键作用与优势。
4.1 关键作用体现
核心技术元件攻关:泰德航空深耕于航空发动机燃/滑油泵、阀等核心基础元件的研发。这些元件虽小,却是系统可靠性的基石。公司通过持续的研发投入,致力于打破国外在高压燃油比例阀、高速滑油泵、精密燃油计量单元等领域的技术垄断,实现从“可用”到“好用、可靠”的跨越。
系统集成与验证能力构建:公司不仅在元件层面突破,更着眼于系统级解决方案。其在株洲动力谷构建的集研发、生产、检测、测试于一体的全链条体系,使其具备燃油、润滑、冷却子系统乃至集成式热管理模块的设计-制造-试验验证闭环能力。这是将先进设计理念转化为可靠产品的关键保障。
产学研协同创新枢纽:泰德航空积极与国内顶尖科研院所(如中国航发、中航工业下属单位)达成深度战略合作。这种合作模式整合了高校院所的前沿理论探索优势与企业的工程化、市场化能力,共同攻克了多项针对具体型号或技术方向(如eVTOL增程式发电配套系统、无人机高速润滑系统)的难题,加速了技术成果的转化落地。
4.2 国产优势发挥
在国产航空发动机领域,以湖南泰德航空为代表的企业发挥了不可替代的优势:
快速响应与定制化服务:能够紧密配合主机所的需求,进行快速迭代设计和定制化开发,适应国产发动机型号研制节奏快、需求多变的特点。
供应链安全保障:实现关键流体元件的国产化,降低了因国际局势变化导致的供应链中断风险,为核心型号的自主可控生产提供了坚实支撑。
成本与全生命周期支持优势:在保障性能与可靠性的前提下,通过优化设计、本地化生产与服务网络,为国产发动机提供更具成本效益的解决方案,并能在产品的全生命周期内提供及时的技术支持与升级服务。
第五章:飞行器及eVTOL动力系统要求
在通用航空、无人机及新兴的电动垂直起降(eVTOL)飞行器领域,动力系统及其辅助系统呈现出与大型航空发动机不同的特点和要求,燃油、润滑、冷却系统的设计理念也随之革新。
5.1 小型活塞/涡轮发动机领域
对于小型无人机、靶机等使用的重油活塞发动机或微型涡喷/涡轴发动机,其辅助系统的核心诉求是高功重比、高可靠性、强环境适应性与低维护。燃油系统需适应更宽馏程的重油(Jet-A1、柴油) ,具备优异的低压供油与过滤能力。润滑系统常采用集成式、终身免维护或少量补充的设计,如油气混合润滑(对于二冲程发动机)或紧凑的飞溅/压力复合润滑系统。冷却系统则更依赖强制风冷,通过精巧的导流罩设计,利用飞行冲压空气为气缸头或涡轮壳体散热,对紧凑性和空气动力学效率要求极高。
5.2 eVTOL与混合电推进系统
这是当前最具革命性的领域。对于采用涡轮发电机(燃气轮机)的混动eVTOL,其动力核心是一台持续在高效率点运行的小型涡轴发动机。这对其辅助系统提出了新要求:
燃油系统:需与发电机控制系统深度集成,实现极精确的恒转速/恒功率燃油控制,并可能需为发电机或功率电子设备的液冷回路提供冷源(通过燃油冷却器)。
润滑系统:面临润滑与电机冷却的双重任务。发动机轴承与高速发电机/电动机的轴承可能需要共享或协同的润滑冷却回路。系统需处理因电机高热流密度带来的额外热负荷,对滑油的热稳定性和冷却器的效率要求更高。
冷却系统:挑战最为严峻。eVTOL的功率电子设备(逆变器、控制器)、电机及电池均产生巨大热量,且布置紧凑,散热空间有限。因此,高度集成、多回路耦合的热管理系统(TMS)成为必由之路。例如,可能采用燃油-滑油-电子设备冷却液多回路耦合的设计,利用燃油作为最终热沉,通过板翅式换热器等紧凑装置,实现全机热能的最优管理与分配,确保在悬停(无冲压风)等最恶劣散热工况下的安全。湖南泰德航空在该领域的布局,正是瞄准了这种高度集成化热管理解决方案的研发。
第六章:国内外技术创新纵览与未来展望
全球范围内,航空发动机燃油、润滑、冷却系统的技术创新呈现多点突破、交叉融合的态势。
6.1 国内技术创新
我国在追赶中已形成局部优势与特色方向。在燃油系统方面,针对航空煤油与SAF兼容的高压燃油泵、基于模型的FADEC燃油控制算法、燃油系统PHM技术是研究热点。在润滑系统方面,侧重于高速轴承腔两相流仿真与试验、长寿命合成润滑油研制、以及针对下一代紧凑型发动机的集成式润滑冷却模块开发。在冷却系统方面,得益于增材制造技术的广泛应用,国内科研机构在复杂异形冷却流道设计、梯度热障涂层与冷却协同优化方面进展迅速。大连理工大学、南京航空航天大学、北京航空航天大学等高校的基础研究,与中国航发集团的工程应用紧密结合,推动了一系列创新冷却结构在型号上的验证与应用。
6.2 国外技术创新
领先企业如GE、罗罗、普惠等,其创新更侧重于颠覆性概念与前沿探索。例如:
燃油系统:积极探索用于氢燃料的低温泵阀与喷射技术;开发基于磁悬浮或空气轴承的无接触式电动燃油泵,实现极高转速与超长寿命。
润滑系统:研究在更高DN值环境下的先进轴承技术(如磁浮轴承、箔片空气轴承),其润滑需求与传统轴承完全不同;开发具备自感知功能的智能润滑油,通过油液中内置的纳米传感器实时监测磨损与化学状态。
冷却系统:大力投入超临界二氧化碳(sCO₂)布雷顿循环作为闭式冷却方案的研究,其换热效率远超空气,可大幅减少冷却引气量;利用人工智能生成设计(AIGD) 工具,自动生成前所未有拓扑结构的高效冷却流道。
6.3 未来展望
三大系统的未来发展将深度融入航空动力全域创新的宏大图景。智能化将通过嵌入式传感器与边缘计算,实现从“故障后维修”到“预测性健康管理”的根本转变。深度集成化将打破系统壁垒,形成发动机-飞行器一体化的能量与热管理“神经系统”。绿色化将贯穿从生物基润滑油、SAF/氢适配系统到低噪音设计的全链条。最终,多学科设计优化(MDO) 与数字孪生将成为贯穿设计、制造、服役全周期的核心方法论,虚拟世界与物理世界的高保真互动,将以前所未有的效率推动航空发动机性能边界持续拓展。
第七章:结论
航空发动机燃油、润滑与冷却系统是支撑现代航空动力高性能、高可靠、长寿命运行的三大支柱。本文通过对各系统核心构造、技术挑战、发展趋势的深入剖析,揭示其技术内涵已从单一的保障功能,演进为与发动机主体性能深度耦合、彼此制约又相互促进的复杂体系。
当前,技术发展呈现出高压/高速、电动/智能、集成/绿色、数字/增材制造等清晰主线。我国相关技术与产业虽起步较晚,但通过以企业为主体、产学研深度融合的协同创新模式,已在关键元件突破、系统集成验证和特定领域应用(如eVTOL热管理)方面取得了实质性进展,为国产航空发动机的自主发展注入了强劲动力。
展望未来,面对新能源航空动力的历史机遇与严峻挑战,唯有在基础材料、核心器件、系统集成、先进方法论等层面坚持长期投入与自主创新,才能在这套极端环境下的“生命保障系统”中掌握完全自主可控的核心技术,为我国迈向航空强国奠定不可撼动的坚实基础。
&注:此文章内使用的及部分文字内容来源网络,仅供参考使用,如侵权可联系我们删除,如需进一步了解公司产品及商务合作,请与我们联系!!

湖南泰德航空技术有限公司于2012年成立,多年来持续学习与创新,成长为行业内有影响力的高新技术企业。公司聚焦高品质航空航天流体控制元件及系统研发,深度布局航空航天、船舶兵器、低空经济等高科技领域,在航空航天燃/滑油泵、阀元件、流体控制系统及航空测试设备的研发上投入大量精力持续研发,为提升公司整体竞争力提供坚实支撑。
公司总部位于长沙市雨花区同升街道汇金路877号,株洲市天元区动力谷作为现代化生产基地,构建起集研发、生产、检测、测试于一体的全链条产业体系。经过十余年稳步发展,成功实现从贸易和航空非标测试设备研制迈向航空航天发动机、无人机、靶机、eVTOL等飞行器燃油、润滑、冷却系统的创新研发转型,不断提升技术实力。
公司已通过 GB/T 19001-2016/ISO 9001:2015质量管理体系认证,以严苛标准保障产品质量。公司注重知识产权的保护和利用,积极申请发明专利、实用新型专利和软著,目前累计获得的知识产权已经有10多项。湖南泰德航空以客户需求为导向,积极拓展核心业务,与国内顶尖科研单位达成深度战略合作,整合优势资源,攻克多项技术难题,为进一步的发展奠定坚实基础。
湖南泰德航空始终坚持创新,建立健全供应链和销售服务体系、坚持质量管理的目标,不断提高自身核心竞争优势,为客户提供更经济、更高效的飞行器动力、润滑、冷却系统、测试系统等解决方案。
-
发动机
+关注
关注
33文章
2646浏览量
72260 -
电气化
+关注
关注
1文章
213浏览量
16474 -
燃油系统
+关注
关注
0文章
33浏览量
9327
发布评论请先 登录
多时间尺度耦合建模:多电航空发动机实时仿真中的微秒-毫秒级动态整合技术研究
航空级品质:泰德航空带你揭秘现代航空发动机的“血液循环心脏”
润滑系统的“中国脑”:解密航空发动机润滑系统的中国式整体解决方案
燃油分配系统的“听诊器”:便携式测试车如何实现航空发动机精准体检
航空发动机典型结构概率设计技术

热-流-固多物理耦合:多电航空发动机背景下燃油系统、润滑系统与冷却系统的功能融合与电气化重构研究
评论